Shiba Inu (SHIB) Profitability: Just 12% of Addresses in the Green

Only around 12% of Shiba Inu addresses are in profit. The overwhelming majority of around 77% of SHIB addresses are in the red.
The majority would face losses if they sold their SHIB tokens at the prevailing price.
Shiba Inu Addresses: Over 77% Face Losses

In & Out The Money by Shiba Inu Coin. Source: IntoTheBlock
Interestingly, a relatively substantial portion of SHIB addresses are at a break-even point, with around 11% of addresses neither in profit nor loss at the current market price.
Crypto investing, simplified. Get SHIB price predictions here.
Active Addresses Decrease in 7 Days
Furthermore, in the past seven days, there has been a decline of approximately 9.5% to 9.7% in the number of new, active, and addresses without a SHIB balance.

Active addresses of Shiba Inu. Source: IntoTheBlock
Shiba Inu Address Growth Stagnates
The overall expansion of Shiba Inu addresses within the SHIB network shows signs of stagnation, with the average number of addresses holding SHIB tokens remaining around 1.24 million for several months.

Number of SHIB Holders. Source: IntoTheBlock
Declining Telegram Users and Rising Negativity
The Shiba Inu Telegram group is experiencing a notable decline in the number of users, accompanied by a notable deterioration in sentiment.

Telegram user Shiba Inu. Source: IntoTheBlock
Negative Telegram messages about Shiba Inu now outnumber positive ones by almost twice, with 239 negative messages compared to nearly 151 positive messages in the last seven days.
Trade With AI – 9 Best AI Crypto Trading Bots to Maximize Your Profits
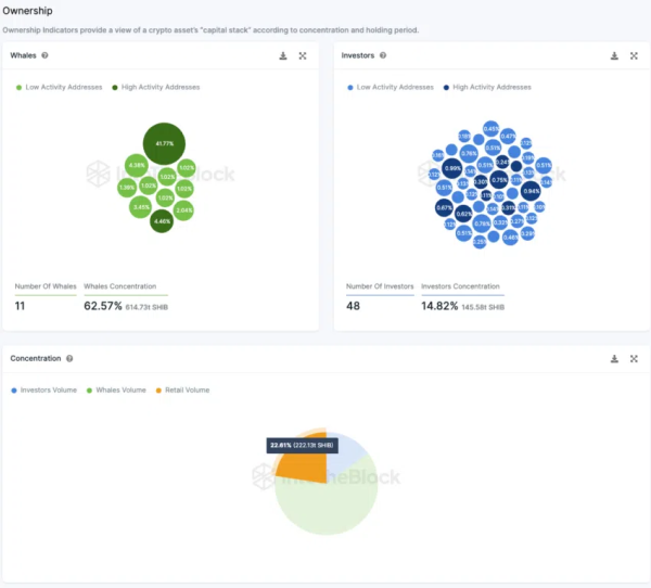
Retail Investors Hold 36% of SHIB Token Supply
Analyzing the ownership distribution of Shiba Inu Coins across different categories—retail investors, large investors, and whales—reveals an intriguing landscape. Approximately 41.77% of the total supply lies in inactive addresses, thus withdrawn from circulation.
Also, this dynamic influences other ownership proportions. Nearly 48 major investor addresses collectively possess about 25% of SHIB’s circulating supply. Meanwhile, ten whales control nearly a third of the supply, while small investors command almost 40% of the token’s total distribution.

Shiba Inu distribution by type (Retail, Investor, Whale) Source: IntoTheBlock
Here, “whales” denote addresses over 1% of the total token supply. While large investors own between 0.1% and 1%, and retail investors hold less than 0.1%.